Appearance
快速部署微服务项目,保姆级教程
本文作者:程序员鱼皮
大家好,我是鱼皮。
项目上线是每位学编程同学必须掌握的基本技能。之前我已经给大家分享过很多种上线单体项目的方法了,今天再出一期微服务项目的部署教程,用一种最简单的方法,带大家轻松部署微服务项目。
开始之前,先做个小调研啊,大家更喜欢看 “真实踩坑版” 的教程还是 “压缩纯净版” 的教程呢?
本期教程我还是保持自己一贯的风格,依然是保姆级教程,包含了一些踩坑过程和解决方案,大家跟着做就完事儿~
项目介绍
这次的教程以我带大家全程直播手把手开发的、基于 Spring Cloud + Docker 代码沙箱的 在线判题系统 为例,进行演示。
这个项目的核心功能是让用户能够在线选题和做题,然后由系统自动判题:

项目用到的核心依赖包括:MySQL 数据库、Redis 缓存、RabbitMQ 消息队列、Nacos 注册中心
涉及的核心服务包括:用户服务、题目服务、判题服务(代码沙箱)、Gateway 网关服务

传统部署
对于这样一个项目,如果我们还用传统单机项目的部署方式,一个个打 jar 包、用 Java 命令来启动,会有哪些问题呢?
- 要一个个安装依赖,比如 MySQL 数据库、Redis、消息队列、Nacos,非常麻烦!
- 要一个个打 jar 包、一个个手动运行 jar 包,非常麻烦!
- 不方便集中观察所有服务的运行状态和资源占用情况
所以,为了解决这些问题,我们会选用一种更高效的微服务部署方式 —— Docker Compose。
Docker Compose 介绍
在介绍 Docker Compose 前,先简单介绍下 Docker。
Docker 是一种容器技术,允许开发者将应用程序和所有依赖项(如代码、库、配置等)制作为 镜像。可以把镜像简单理解为软件安装包,可以在不同的计算机上通过它快速安装和启动应用程序(容器),这些程序独立隔离地运行,不受外部环境的影响。

如果要部署微服务项目,可能要启动多个 Docker 容器,比如 MySQL 容器、用户服务容器等。这时就需要 Docker Compose 了。它是一个容器编排助手,用于集中管理多个 Docker 容器的启动和协同工作。可以在一个配置文件中集中定义所有容器以及它们的关系。然后,可以使用一行命令启动所有容器,而不需要手动运行多个命令。

需要注意的是,Docker Compose 通常适用于把所有微服务部署在同一台服务器的场景,在真实的企业级项目中,往往会使用 K8S 等更专业的容器编排和自动化部署工具,更方便地在多个服务器上部署容器。
部署流程
了解了 Docker 和 Docker Compose 的作用后,我们来快速了解下部署流程,分为 2 大阶段 —— 本地部署和服务器部署。
一、本地部署
- 梳理服务部署表格
- Maven 子父模块打包
- Dockerfile 编写
- 编写环境依赖配置
- 编写服务配置
- 调整程序配置
- 测试访问
二、服务端部署
- 准备服务器
- Docker Compose 安装
- 同步文件
- 获取 jar 包
- 服务启动
- 测试访问
一、本地部署
第一阶段是本地部署,也可以叫做部署准备。
强烈建议大家,比起直接操作线上服务器,最好是先在本地把所有的流程跑通,风险更低、效率更高。
这里我使用的是 Mac 操作系统,已经安装了 Docker Desktop 软件,管理 Docker 容器会更方便一些。

对于本地没有 Docker 环境的同学,这一阶段仔细看一遍有个印象就足够了。可以直接拿我调试好的配置文件在服务器上部署,而不用自己调试。
怎么样,够贴心吧!可以叫我 “保姆鱼皮”,简称 “保姆皮”。

1.1、梳理服务部署表格
在部署微服务项目前,首先要规划好要部署哪些服务、以及各服务的关键信息,比如服务名称、版本号、占用端口号、关键配置等。
对于我的在线判题项目,梳理好的服务表格如下:
| 服务名称 | 英文名 | 端口号 | 版本号 | 服务类别 |
|---|---|---|---|---|
| 数据库 | mysql | 3306 | v8 | 环境依赖 |
| 缓存 | redis | 6379 | v6 | 环境依赖 |
| 消息队列 | rabbitmq | 5672, 15672 | v3.12.6 | 环境依赖 |
| 注册中心 | nacos | 8848 | v2.2.0 | 环境依赖 |
| 网关服务 | gateway | 8101 | java 8 | 业务服务 |
| 用户服务 | yuoj-backend-user-service | 8102 | java 8 | 业务服务 |
| 题目服务 | yuoj-backend-question-service | 8103 | java 8 | 业务服务 |
| 判题服务 | yuoj-backend-judge-service | 8104 | java 8 | 业务服务 |
为什么这里我要划分服务类别为 “环境依赖” 和 “业务服务” 呢?
因为在启动服务时,必须要先启动环境依赖,才能启动业务服务,否则就会报类似 “无法连接数据库” 之类的错误。
1.2、Maven 子父模块打包
对于微服务项目,我们通常是使用 Maven 的子父模块功能进行管理的。需要部署项目时,不用针对每个子服务单独执行 mvn package 命令进行打包,而是可以一键打包所有服务。
想要实现这个功能,需要给子父模块的依赖文件(pom.xml)进行一些配置,主要包括:
1)父模块配置
在父模块的 pom.xml 文件中引入 spring-boot-maven-plugin 即可,注意一定不要配置 configuration 和 repackage!
示例代码如下:
<plugin>
<groupId>org.springframework.boot</groupId>
<artifactId>spring-boot-maven-plugin</artifactId>
<version>${spring-boot.version}</version>
</plugin>2)子模块配置
修改所有需要启动 Spring Boot 的服务(用户服务、题目服务、判题服务、网关服务)的子模块 pom.xml 文件。
主要是增加 executions 配置,使用 spring-boot-maven-plugin 的 repackage 命令来构建子模块,从而自动在构建时将公共模块的依赖打入 jar 包。
示例代码如下:
<plugin>
<groupId>org.springframework.boot</groupId>
<artifactId>spring-boot-maven-plugin</artifactId>
<executions>
<execution>
<id>repackage</id>
<goals>
<goal>repackage</goal>
</goals>
</execution>
</executions>
</plugin>1.3、Dockerfile 编写
Dockerfile 是定义 Docker 容器镜像构建过程的文件,包括容器镜像使用的基础环境、容器内的依赖和文件、容器的配置、启动命令等。
有了 Dockerfile,我们就能很轻松地制作出自己的容器镜像。
虽然 Dockerfile 的写法并不复杂,但我还是建议大家尽量不要自己写,直接去网上找个差不多的项目,复制粘贴别人的 Dockerfile 就足够了!
这里鱼皮给大家提供 2 种常用的 Spring Boot 项目的 Dockerfile。
1)复制 jar 包版
思路:在本地打好 jar 包后,复制 jar 包到容器中运行
示例代码如下:
# 基础镜像
FROM openjdk:8-jdk-alpine
# 指定工作目录
WORKDIR /app
# 将 jar 包添加到工作目录,比如 target/yuoj-backend-user-service-0.0.1-SNAPSHOT.jar
ADD {本地 jar 包路径} .
# 暴露端口
EXPOSE {服务端口号}
# 启动命令
ENTRYPOINT ["java","-jar","/app/{jar 包名称}","--spring.profiles.active=prod"]2)Maven 打包版
思路:复制本地代码到容器中,在容器中使用 Maven 打包再运行
示例代码如下:
# 基础镜像
FROM maven:3.8.1-jdk-8-slim as builder
# 指定工作目录
WORKDIR /app
# 添加源码文件
COPY pom.xml .
COPY src ./src
# 构建 jar 包,跳过测试
RUN mvn package -DskipTests
# 启动命令
ENTRYPOINT ["java","-jar","/app/target/{jar 包名称}","--spring.profiles.active=prod"]此处由于我们的微服务项目可以一键打好所有子服务的 jar 包,就没必要每个服务单独在容器中打包了,所以选择第一种方式的 Dockerfile。
我们需要给每个 Spring Boot 服务(用户服务、题目服务、判题服务、网关服务)都编写一个 Dockerfile,放到每个子服务的根目录下。

以用户服务为例,示例代码如下:
# 基础镜像
FROM openjdk:8-jdk-alpine
# 指定工作目录
WORKDIR /app
# 将 jar 包添加到工作目录,比如 target/yuoj-backend-user-service-0.0.1-SNAPSHOT.jar
ADD target/yuoj-backend-user-service-0.0.1-SNAPSHOT.jar .
# 暴露端口
EXPOSE 8102
# 启动命令
ENTRYPOINT ["java","-jar","/app/yuoj-backend-user-service-0.0.1-SNAPSHOT.jar","--spring.profiles.active=prod"]建议先在本地利用 IDEA 开发工具调通镜像构建流程,确保每个 Dockerfile 都是可以成功制作镜像的:

查看容器的启动日志,发现能够启动服务、看到 Spring 图标即可:

1.4、编写环境依赖配置
接下来,我们就要编写 Docker Compose 的配置文件了,可以根据配置文件快速启动多个服务。
之前我们已经梳理了服务部署表格,将服务划分为了 “环境依赖” 和 “业务服务”。
由于业务服务依赖 MySQL 等环境依赖,所以需要拆分 2 套 Docker Compose 的配置文件,分别为 docker-compose.env.yml 环境配置和 docker-compose.service.yml 业务服务配置,保证先成功启动依赖,再启动服务。
学过 Docker Compose 的同学可能听说过 depends_on 配置,也能决定服务的启动顺序。但是千万注意,depends_on 并不会等待服务完全就绪,只是确保它们在启动时的顺序,并不稳定。
如何编写 Docker Compose 文件呢?
和 Dockerfile 一样,直接去网上找现成的 Docker Compose file,复制粘贴过来略做修改就能使用了~
再配合以下 2 个网站,完全无需记忆 Docker Compose 的写法!
- Docker Compose file 官方文档:https://docs.docker.com/compose/compose-file/
- 搜索现成的 Docker 镜像:https://hub.docker.com/
当然,现在 AI 时代了,还有更简单的方式!
直接把我们整理好的服务部署需要喂给 GPT,让 AI 帮我们生成配置即可~
示例 prompt:
现在我需要用 docker compose 来部署 mysql 8(3306 端口)username=root,password=123456
redis 6(无密码,6379端口)、rabbitmq v.3.12.6( 5672 端口 password: guest,username: guest)、nacos 2.2.0(8848端口);还有 4 个本地的 springboot 服务(名称分别为:yuoj-backend-user-service 8102端口、yuoj-backend-question-service 8103端口、yuoj-backend-judge-service 8104端口、yuoj-backend-gateway 8101 端口),每个服务本地目录都有一个 Dockerfile,请帮我自动生成 docker compose 的 yml 配置文件,要求这些服务网络能够连通效果还是非常不错的,只要你描述地足够清楚,生成的配置完全可用!

由于这篇文章是教程嘛,我就带大家通过调试的方式一步步完成 Docker Compose 文件,最后会把完整的 Docker Compose 文件给大家分享出来,大家直接用就行了~
我们要分别在 Docker Compose 中定义 4 大基础依赖,包括 MySQL、Redis、RabbitMQ 和 Nacos。
1)MySQL
我们不仅要创建一个 MySQL 服务,还要在创建服务后自动创建我们需要的库表结构。
所以需要先准备数据库 SQL 脚本文件,里面包含了建库、建表语句,我们把它放在微服务项目根目录的 mysql-init 文件夹中:
鱼皮带大家做的每个项目都提供了现成的建表语句,这是一个非常好的开发习惯,便于其他人快速启动你的项目。

由于要在本地启动 MySQL,还需要定义一个文件夹 .mysql-data 来存放 MySQL 的持久化数据,防止容器重启后数据丢失。
做好这两点后,就可以编写 docker-compose.env.yml 文件了,先只写一个 MySQL 服务,示例代码如下:
关键配置的含义我都写到注释里了
version: '3'
services:
mysql:
image: mysql:8 # 使用的镜像
container_name: yuoj-mysql # 启动的实例名称
environment:
MYSQL_ROOT_PASSWORD: 123456 # root 用户密码
ports:
- "3306:3306" # 端口映射
volumes:
- ./.mysql-data:/var/lib/mysql # 将数据目录挂载到本地目录以进行持久化
- ./mysql-init:/docker-entrypoint-initdb.d # 自动执行启动脚本
restart: always # 崩溃后自动重启
networks:
- mynetwork # 指定网络
networks:
mynetwork: # 自定义网络,实现网络互通和隔离写好配置文件后,可以直接在 IDEA 里执行 Docker Compose 文件,调试 MySQL 的运行:

运行成功后,我们可以在本地成功连接数据库:
2)Redis
Redis 服务的定义和启动操作和 MySQL 服务几乎一致,Redis 的 Docker Compose 配置示例代码如下:
version: '3'
services:
redis:
image: redis:6
container_name: yuoj-redis
ports:
- "6379:6379"
networks:
- mynetwork
volumes:
- ./.redis-data:/data # 持久化
networks:
mynetwork:然后在本地执行 Docker Compose 文件,启动 Redis 服务,并且尝试进入 Terminal 来调试 Redis:
3)RabbitMQ
同 MySQL 和 Redis,RabbitMQ 的 Docker Compose 配置示例代码如下:
version: '3'
services:
rabbitmq:
image: rabbitmq:3.12.6-management # 支持管理面板的消息队列
container_name: yuoj-rabbitmq
environment:
RABBITMQ_DEFAULT_USER: guest
RABBITMQ_DEFAULT_PASS: guest
ports:
- "5672:5672"
- "15672:15672" # RabbitMQ Dashboard 端口
volumes:
- ./.rabbitmq-data:/var/lib/rabbitmq # 持久化
networks:
- mynetwork
networks:
mynetwork:本地执行 Docker Compose 文件,启动 RabbitMQ 服务,然后可以访问 localhost:15672 查看到管理面板,就表示启动成功了~
账号密码都是 guest
4)Nacos
和其他服务一样,Nacos 也需要编写 Docker Compose 配置。
但是在选择 Nacos 镜像时必须要注意,建议选择支持 linux/arm64 架构的镜像版本,比如 v2.2.0-slim,否则后面可能会无法运行:

Nacos 示例配置文件如下:
version: '3'
services:
nacos:
image: nacos/nacos-server:v2.2.0-slim
container_name: yuoj-nacos
ports:
- "8848:8848"
volumes:
- ./.nacos-data:/home/nacos/data
networks:
- mynetwork
environment:
- MODE=standalone # 单节点模式启动
- PREFER_HOST_MODE=hostname # 支持 hostname
- TZ=Asia/Shanghai # 控制时区
networks:
mynetwork:然后在本地执行 Docker Compose 启动 Nacos,访问 localhost:8848/nacos 能够看到管理页面,就表示运行成功了~
管理页面的账号和密码默认都是 nacos
完整 Docker Compose 文件
分别调试完上述服务后,我们把所有的配置拼在一起,就得到了完整的文件,文件名为 docker-compose.env.yml。
完整代码如下:
version: '3'
services:
mysql:
image: mysql:8 # 使用的镜像
container_name: yuoj-mysql # 启动的实例名称
environment:
MYSQL_ROOT_PASSWORD: 123456 # root 用户密码
ports:
- "3306:3306" # 端口映射
volumes:
- ./.mysql-data:/var/lib/mysql # 将数据目录挂载到本地目录以进行持久化
- ./mysql-init:/docker-entrypoint-initdb.d # 启动脚本
restart: always # 崩溃后自动重启
networks:
- mynetwork # 指定网络
redis:
image: redis:6
container_name: yuoj-redis
ports:
- "6379:6379"
networks:
- mynetwork
volumes:
- ./.redis-data:/data # 持久化
rabbitmq:
image: rabbitmq:3.12.6-management # 支持管理面板的消息队列
container_name: yuoj-rabbitmq
environment:
RABBITMQ_DEFAULT_USER: guest
RABBITMQ_DEFAULT_PASS: guest
ports:
- "5672:5672"
- "15672:15672" # RabbitMQ Dashboard 端口
volumes:
- ./.rabbitmq-data:/var/lib/rabbitmq # 持久化
networks:
- mynetwork
nacos:
image: nacos/nacos-server:v2.2.0-slim
container_name: yuoj-nacos
ports:
- "8848:8848"
volumes:
- ./.nacos-data:/home/nacos/data
networks:
- mynetwork
environment:
- MODE=standalone # 单节点模式启动
- PREFER_HOST_MODE=hostname # 支持 hostname
- TZ=Asia/Shanghai # 控制时区
networks:
mynetwork:1.5、编写业务服务配置
用同样的方式,我们可以编写业务服务的 Docker Compose 文件,文件名称 docker-compose.service.yml。
示例代码如下,其中需要格外关注的配置是 build 和 depends_on:
version: '3'
services:
yuoj-backend-gateway:
container_name: yuoj-backend-gateway
build: # 服务的 Docker 构建文件位置
context: ./yuoj-backend-gateway
dockerfile: Dockerfile
ports:
- "8101:8101"
networks:
- mynetwork
yuoj-backend-user-service:
container_name: yuoj-backend-user-service
build:
context: ./yuoj-backend-user-service
dockerfile: Dockerfile
ports:
- "8102:8102"
networks:
- mynetwork
depends_on: # 本服务依赖的服务,控制启动先后顺序
- yuoj-backend-gateway
yuoj-backend-question-service:
container_name: yuoj-backend-question-service
build:
context: ./yuoj-backend-question-service
dockerfile: Dockerfile
ports:
- "8103:8103"
networks:
- mynetwork
depends_on:
- yuoj-backend-user-service
- yuoj-backend-gateway
yuoj-backend-judge-service:
container_name: yuoj-backend-judge-service
build:
context: ./yuoj-backend-judge-service
dockerfile: Dockerfile
ports:
- "8104:8104"
networks:
- mynetwork
depends_on:
- yuoj-backend-user-service
- yuoj-backend-question-service
- yuoj-backend-gateway
# 网络,不定义的话就是默认网络
networks:
mynetwork:1.6、调整程序配置
编写好上述配置文件后,本地尝试运行 Docker Compose 业务服务,结果发现:报错啦!依赖服务的地址访问不通!
这是由于之前我们的项目访问依赖服务时,全部是使用了固定的 IP 地址(比如 localhost),而容器内部的 localhost(或 127.0.0.1)通常指向容器本身,而不是宿主主机。所以为了在容器内访问其他服务,程序中应该使用服务名称而不是 localhost。
我们给每个 Spring Boot 服务都增加一套 prod 上线配置,在配置中更改服务调用地址。
用户服务、题目服务和判题服务的 application-prod.yml 配置修改如下:
# 生产环境配置文件
spring:
# 数据库配置
datasource:
driver-class-name: com.mysql.cj.jdbc.Driver
url: jdbc:mysql://mysql:3306/yuoj # localhost 改为 mysql
username: root
password: 123456
# Redis 配置
redis:
database: 1
host: redis # localhost 改为 redis
port: 6379
timeout: 5000
cloud:
nacos:
discovery:
server-addr: nacos:8848 # localhost 改为 nacos
rabbitmq:
host: rabbitmq # localhost 改为 rabbitmq
port: 5672
password: guest
username: guestGateway 网关服务的配置修改如下:
spring:
cloud:
nacos:
discovery:
server-addr: nacos:8848 # localhost 改为 nacos
gateway:
routes:
- id: yuoj-backend-user-service
uri: lb://yuoj-backend-user-service
predicates:
- Path=/api/user/**
- id: yuoj-backend-question-service
uri: lb://yuoj-backend-question-service
predicates:
- Path=/api/question/**
- id: yuoj-backend-judge-service
uri: lb://yuoj-backend-judge-service
predicates:
- Path=/api/judge/**
application:
name: yuoj-backend-gateway
main:
web-application-type: reactive
server:
port: 8101
knife4j:
gateway:
enabled: true
strategy: discover
discover:
enabled: true
version: swagger2然后执行 mvn package 命令重新打包、执行 Docker Compose。
结果发现大多数服务都启动了,但是判题服务还有报错。
这是因为程序在创建消息队列时存在硬编码的变量,指定了 host 为 "localhost",示例代码如下:
ConnectionFactory factory = new ConnectionFactory();
factory.setHost("localhost");
Connection connection = factory.newConnection();
Channel channel = connection.createChannel();
String EXCHANGE_NAME = "code_exchange";
channel.exchangeDeclare(EXCHANGE_NAME, "direct");举这个例子是为了告诉大家,在程序中尽量不要写固定 IP 或域名,全部改为动态读取配置文件,便于修改。
示例修改后的代码如下:
/**
* 用于创建测试程序用到的交换机和队列(只用在程序启动前执行一次)
*/
@Slf4j
@Component
public class InitRabbitMqBean {
@Value("${spring.rabbitmq.host:localhost}")
private String host;
@PostConstruct
public void init() {
try {
ConnectionFactory factory = new ConnectionFactory();
factory.setHost(host);
Connection connection = factory.newConnection();
Channel channel = connection.createChannel();
String EXCHANGE_NAME = "code_exchange";
channel.exchangeDeclare(EXCHANGE_NAME, "direct");
// 创建队列,随机分配一个队列名称
String queueName = "code_queue";
channel.queueDeclare(queueName, true, false, false, null);
channel.queueBind(queueName, EXCHANGE_NAME, "my_routingKey");
log.info("消息队列启动成功");
} catch (Exception e) {
log.error("消息队列启动失败");
}
}
}1.7、测试访问
修复上述问题后,所有服务都可以通过 Docker Compose 文件启动了。
然后我们访问 localhost:8101/doc.html 网关地址,能够看到 Swagger 聚合接口文档。

依次调用用户注册 => 登录 => 获取登录用户信息 => 创建题目接口,全部执行成功。
至此,第一阶段就完成啦。
二、服务器部署
在第二阶段,我们的目标就是在真实的 Linux 服务器上部署微服务项目。有了第一阶段的准备,第二阶段简直可以说是易如反掌!
2.1、准备服务器
首先,我们要有一台 Linux 服务器。
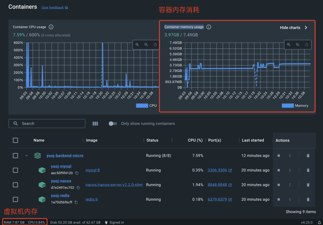
选择服务器前,我们必须要评估下微服务项目的内存占用,千万别把服务器的内存买小了!
可以使用 Docker Desktop 直接查看内存占用,虚拟机内存大概占用了 8 个 G、容器实际内存占用了 4 个 G:

那我们搞多少内存的服务器呢?
我猜很多同学会说 8 G,奈何我天生反骨,明知山有虎偏向虎山行(主要是想省 💰),我就搞一台 2 核 4 G 的服务器吧(发行版是 CentOS 7.9 Linux),咱们来猜一猜它够不够部署这套有 4 个业务服务的微服务项目呢?
咱们一起来见证下!
2.2、Docker Compose 安装
有了服务器后,直接参考 Docker Compose 官方文档来安装。这里我们使用 Docker Compose V2 版本,相比 V1 版本统一了命令,使用更方便:
Docker Compose V2 地址:https://docs.docker.com/compose/migrate/
Docker Compose Linux 安装:https://docs.docker.com/compose/install/linux/#install-using-the-repository

安装过程很简单,跟着官方文档来就行了,主要包括以下几个步骤:
1)设定安装来源:
sudo yum install -y yum-utils
sudo yum-config-manager --add-repo https://download.docker.com/linux/centos/docker-ce.repo2)安装 Docker 和 Docker Compose:
sudo yum install docker-ce docker-ce-cli containerd.io docker-buildx-plugin docker-compose-plugin3)启动 Docker:
sudo systemctl start docker4)测试 Docker:
systemctl status docker
sudo docker run hello-world2.3、同步文件
接下来,我们需要把本地折腾好的微服务项目源码上传到服务器上,可以选择用 FTP 或 SSH 连接文件手动上传文件。
我这里使用 JetBrains 开发工具的远程部署功能,可以配置文件自动上传,步骤如下:
1)进入远程部署配置

2)添加远程部署配置:
这里建议大家不要暴露自己的服务器 IP 啊,当你看到本文的时候,其实我已经把服务器的 IP 更换掉了哈哈哈哈哈哈哈哈!

3)指定连接的服务器配置:

4)配置本地文件和服务器文件路径映射:

5)开启自动上传:

6)首次需要手动上传文件。
上传前记得先删除无用的文件,然后右键项目根目录,点击部署上传代码:

上传成功,在服务器对应路径(/code/yuoj-backend-microservice)下能看到已上传的文件列表:

2.4、获取 jar 包
光把代码上传到服务器还是不够的,因为我们构建 Docker 镜像需要 jar 包。
有 2 种方式得到 jar 包:
- 本地执行
mvn package打好 jar 包,然后再上传 - 服务器上装 Maven,在服务器上打包
但是因为 jar 包比较大,频繁改动的话同步速度会比较慢,所以更建议第二种方式,步骤如下:
1)安装 Maven:
sudo yum install maven2)安装好后,执行打包:
sudo mvn package打包成功:

2.5、服务启动
所有一切准备就绪,接下来就是使用 Docker Compose 命令分别启动环境依赖和业务服务啦。
1)启动环境依赖
先使用 docker compose 一行命令启动环境依赖:
docker compose -f docker-compose.env.yml up注意:
- 老版本使用 "docker-compose" 替代 "docker compose"
- 如果没有权限,命令前加上 "sudo"
然后喝杯咖啡,等待启动即可~
启动成功后,我们可以通过公网 IP 来尝试访问服务。
先进入到云服务商的服务器配置页,修改服务器的防火墙配置,放通以下端口:

然后像访问本地服务一样分别去访问 MySQL、Redis、RabbitMQ、Nacos 即可,应该都是成功的。

由于进程在前台启动会影响我们的操作,所以先按 ctrl + c 退出,加上 -d 参数让容器在后台启动:
sudo docker compose -f docker-compose.env.yml up -d试着查看下 docker 容器的状态:
sudo docker stats能够查看到所有容器的资源占用情况:

实话说,我开始紧张了,不知道 4 G 的内存够不够撑。。。
2)启动业务服务
确保环境依赖都启动成功后,接下来启动业务服务:
docker compose -f docker-compose.service.yml up项目全部启动,看得很爽:

正常来说,应该会启动成功;但如果运气背,可能会有失败,比如我这的网关服务就启动失败了。
如果某个服务启动失败,可以再次单独只启动它,比如网关服务:
sudo docker compose -f docker-compose.service.yml up yuoj-backend-gateway2.6、测试访问
最后,像验证本地微服务项目部署一样,访问线上网关的接口文档( http://你的服务器 IP:8101/doc.html ),依次调用用户注册 => 登录 => 获取登录用户信息 => 创建题目,全部成功~

最后使用 docker stats 命令查看 Docker 容器的状态,发现总共的内存占用大概 3 G,也就是说 4 G 内存的服务器是完全足够小型微服务项目的部署了~

至此,微服务项目部署教程就结束了。
最后
最后我再问个问题,如果我只有一台 2 G 内存的服务器,能否成功部署这套有 4 个业务服务的项目呢?如果能的话,又应该怎么部署呢?欢迎大家讨论。
下图是个小提示:

终于写完了这篇 6000 多字的教程,如果觉得本期内容有帮助的话,也欢迎点赞、收藏三连支持,谢谢大家!